Listeners:
Principales oyentes:
play_arrow
Radio Líder Santiago – 97.7Fm Santiago de Compostela

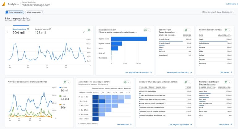
La web de Radio Líder Santiago cerró 2025 con un balance de audiencia que confirma su consolidación como uno de los soportes digitales de mayor capacidad de difusión en el entorno local y comarcal. Según el informe anual de analítica, el portal registró 204.000 usuarios activos y 316.000 sesiones, con un total de 370.000 páginas vistas a lo largo del año.
Uno de los datos más significativos es su potencia de captación: 198.000 usuarios fueron nuevos, lo que evidencia la capacidad de la web para ampliar audiencias y atraer lectores de forma constante. Un crecimiento especialmente destacable al tratarse de resultados logrados en apenas dos años de gestión de Dezasete Media de la emisora compostelana y su portal web, consolidando una línea editorial centrada en la actualidad más cercana.
El informe también refleja un patrón claro en el consumo: la audiencia acude con especial interés a la información local, con un fuerte seguimiento de contenidos vinculados a sucesos y actualidad de proximidad, además de piezas sociales, culturales, deportivas y de información comarcal y empresarial, que se sitúan entre las secciones más consultadas del año.
Radio Líder Santiago alcanza preto de 4 millóns de visualizacións en redes no último mes
En cuanto a la procedencia del tráfico, el portal destaca por su amplia difusión orgánica en redes sociales, con 230.000 sesiones procedentes de este canal, un indicador que refuerza el alcance de los contenidos y su capacidad de amplificación. Además, la web mantiene una presencia sólida en búsqueda orgánica y un volumen significativo de accesos directos, reforzando su posicionamiento como medio de consulta habitual.
A nivel geográfico, la mayor parte de la audiencia se concentra en España (178.000 usuarios activos), aunque el portal registra también una presencia internacional relevante en países como Estados Unidos, Noruega, Irlanda, Suecia o Alemania, en muchos casos vinculada a comunidades con emigración gallega y a lectores interesados en la actualidad del territorio.
Desde una perspectiva comercial, estos resultados consolidan a radiolidersantiago.com como un soporte eficaz para campañas digitales por su capacidad de alcance, visibilidad y repetición de impactos, además de la posibilidad de acciones orientadas a conversión gracias a los eventos registrados (interacción, clics y formularios).
Con estos datos, Radio Líder Santiago refuerza su apuesta por la información de proximidad y por un modelo digital que combina actualidad, difusión en redes y contenido útil para la audiencia, situando al portal como un aliado estratégico para empresas e instituciones que buscan impacto y presencia en el ámbito gallego.
Escrito por Líder Redacción
galicia informacion local radio lider santiago Santiago de Compostela web



2024 © Propiedad de Dezasete Media SL - 97.7 Fm
Comentarios de las entradas (0)